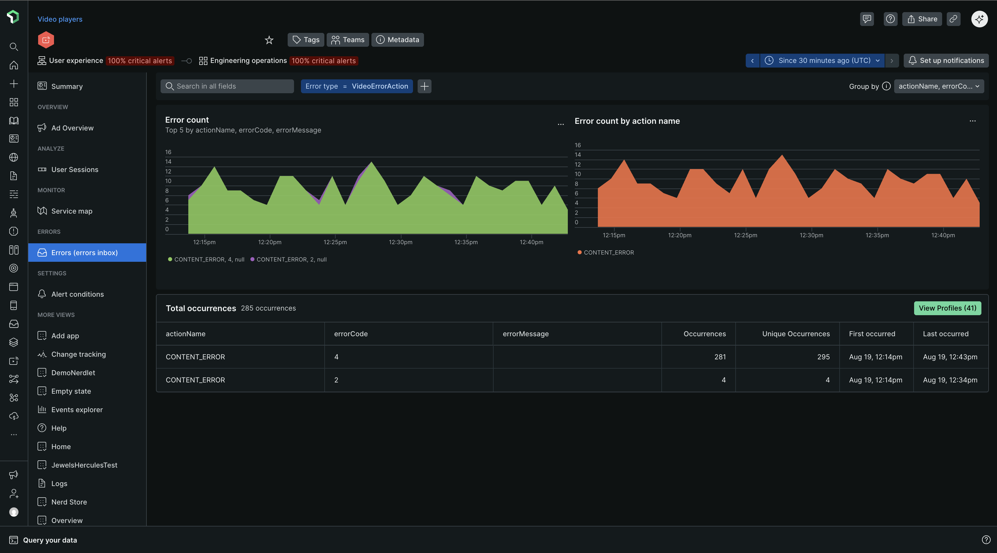
Group errors [グループ エラー]タブには、ストリーミング ビデオと広告内で発生するエラー率、数、およびエラーの種類に関する詳細情報が表示されます。これにより、問題箇所を正確に特定し、どの問題を最初に解決するかを判断できます。

エラー一覧表示
まず、ページ読み込みエラー チャートを調べて、異常な急増、急減、または一般的なエラーのパターンの概要を確認します。
上位 5 つのエラー チャートで観察された傾向を、同時に発生したアラートと一致させます。
Dynamic grouping: デフォルトでは、エラーの発生はエラーメッセージに従ってグループ化されます。 任意の属性を使用してグループ化基準を変更し、最大 5 つの属性を同時に選択できます。
Filtering: 多くのNew Relic顧客がカスタムアトリビュートを実装しています。 特定のカスタムアトリビュートでフィルタリングすることは、すべてのエラー発生のノイズをカットする簡単な方法です。

エラープロファイル

エラー プロファイルは、選択した期間内のすべてのエラー イベントで最も頻繁に出現したユーザーは誰か、などの質問に答えるのに役立ちます。または、選択した期間中のすべてのエラー イベントの中で最も頻繁に発生したセッションはどれですか?
View Profiles [プロフィールの表示]をクリックすると、個々のプロフィールが展開されます。

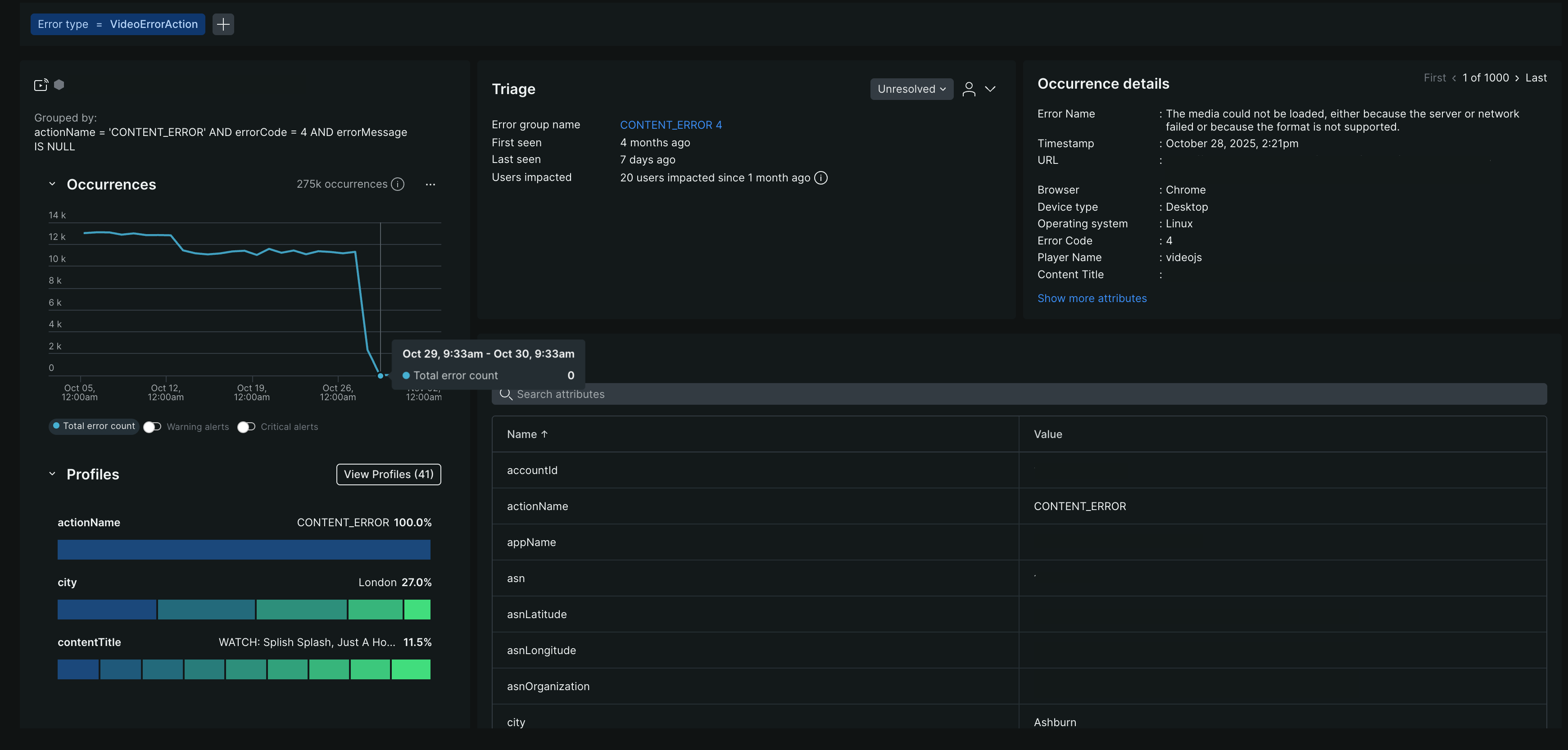
エラーの詳細ビュー
このページには、エラーの急増を引き起こしているホストなど、特定のエラー グループの詳細情報が表示されます。
右上のトグルを使用して、最初に発生したインスタンス、最後に発生したインスタンス、またはその間のインスタンスを含むエラーインスタンス間を移動します。
ページ上部のFilteredフィールドには、情報がどのようにフィルタリングされ、グループ化されたかが表示されます。特定の出来事に対するパーマリンクを受け取ったら、これらのフィールドを確認してコンテキストを理解してください。
発生タブ
Occurrencesタブには、エラー名、タイムスタンプ URL 詳細、エラー コードだけでなく、トリアージ情報や関連するディストリビューティッド(分散)トレーシングも含まれます。
トリアージ部門
問題切り分けセクションでは、表示している特定のエラー発生を、一意のフィンガープリントを持つシステム作成のエラー グループにリンクします。 なぜそれが重要なのでしょうか? この一意のフィンガープリントにより、ステータスの更新または割り当てを使用してエラー グループを優先順位付けすることができます。 システムによって作成されたエラー グループは、 Triageタブに表示されます。 エラー グループの生成方法の詳細については、 「エラー グループの仕組み」を参照してください。
